ΰµÂ¹ú¼Ê1946¹Ù·½Íø

ÊÖ³Öʽ¹âÆ×ÒÇÊÖ³ÖʽºÏ½ðÆÊÎöÒǺϽðÆÊÎöÒÇ
¹ÉƱ´úÂ룺300165 ÆóÒµÓÊÏä Ͷ×ÊÕß¹ØÏµ
ΤµÂ1946¡¤(ÖйúÇø)¹Ù·½ÍøÕ¾

½ðÊôºÏ½ð

ÄúÄ¿½ñËùÔÚÒ³£ºÊ×Ò³ > ½â¾ö¼Æ»® > ½ðÊôºÏ½ð

¸ÖÌúÒ±½ðÐÐÒµÇå¾²ÆøÌå(CO¡¢O2)¼à²â¼Æ»®

Ðû²¼ÈÕÆÚ£º2016/6/30 11:29:13  µã»÷´ÎÊý£º72278

1. ¸ÖÌúÒ±½ðÀú³ÌÖÐÑÌÆøÔÚÏß¼à²âµÄÐëÒªÐÔ

1.1 ÓÐÀûÓÚ×ÊÔ´ÔÙʹÓ㬽µµÍÆóÒµ±¾Ç®

Ò»Ñùƽ³£À´Ëµ£¬Ã¿Éú²ú1t´Ö¸ÖÔ¼Ðè2.1¡Á107kJµÄÄÜÁ¿£¬Ô¼Äܱ¬·¢4.2¡Á106kJµÄ¸ßÂ¯ÃºÆø¡¢4.2¡Á106kJµÄ½¹Â¯ÃºÆø¼°1.0¡Á104kJµÄ×ªÂ¯ÃºÆø£¬¸±²úÃºÆøÔ¼Õ¼¸ÖÌúÆóÒµÄÜÔ´×ÜÊÕÈëµÄ30%-40% ¡£Òò´Ë£¬ÊµÏÖ¸±²úÃºÆøµÄ½ÓÄÉÔÙʹÓÿÉÒÔ¼«´óµØ½µµÍ¸ÖÌúÒ±½ð¹¤ÒµµÄ±¾Ç®£¬ÊµÏÖ×ÊÔ´µÄÓÐÓÃʹÓà ¡£¶øÃºÆøÊÇ·ñÓнÓÄɵļÛÖµ£¬È¡¾öÓÚÃºÆøÖÐCOµÈÄÜÔ´ÆøÌåµÄŨ¶È£¬COºÍO2ÔÚÏß¼à²âϵͳÊÇÕÉÁ¿ÆøÌåŨ¶ÈµÄÒªº¦ ¡£

1.2 °ü¹ÜÉú²úÐÐΪµÄÇå¾²ÐÔ

¸ß¯ºÍ½¹Â¯ÃºÆøÖеÄCOŨ¶È½Ï¸ß£¬ËüÔÚ¿ÕÆøÖеĻìÏý±¬Õ¨¼«ÏÞΪ12.5%¡«74%£¬Ö»ÒªÅ¨¶ÈµÖ´ï±¬Õ¨¼«ÏÞ£¬Óöµ½Ã÷»ð¼«ÈÝÒ×±¬·¢±¬Õ¨ ¡£Ò»Ñõ»¯Ì¼µÄΣº¦ÐԺͱ¬Õ¨¿ÉÄÜÐÔ¾ùÓëÆäŨ¶ÈÏà¹Ø£¬Òò´Ë±ØÐè½ÓÄÉÏȽøµÄÊÖÒÕ¶ÔÃºÆøÖеÄCOºÍO2¾ÙÐÐʵʱ¼à²â ¡£

1.3 ÇéÐα£»¤µÄÐèÒª

ÏÖÔÚÎÒ¹úÏÖÓÐ20Óà¼ÒÄê²ú¸ÖÁ¿400-2000Íò¶ÖµÄ¸ÖÌúÍŽáÆóÒµ£¬ÆäÖÐÏ൱һ²¿·ÖÆóÒµ¸ßÂ¯ÃºÆøÅÅ·ÅÁ¿Îª10-30Íòm3/H ¡£Æ¾Ö¤ÕâÑùµÄÅÅ·ÅÁ¿À´ÍÆÀí¿ÉÖªÒ±½ðÆóÒµ¿ÉÒÔÑÏÖØÓ°ÏìÖÜΧÊý¹«ÀïµÄ¿ÕÆøÖÊÁ¿£¬Ôì³É´óÆøÎÛȾ ¡£ÑÏÖØµÄ¿ÕÆøÎÛȾ²»µ«Î£º¦×ÅÖÜΧסÃñµÄÉíÌ念½¡£¬Í¬Ê±¶ñ»¯ÁËÉú̬ÇéÐÎ ¡£×ÜÖ®Ò±½ðÆóÒµÖܱßÇéÐεÄÖÊÁ¿µÄÓÅÁÓÓëÆäÅŷŵÄCOµÄŨ¶È¹ØÏµÇ×½ü ¡£

2. ÑÌÆøÔÚÏß¼à²âÊÖÒÕÏÖ×´

ÏÖÔÚÔÚº£ÄÚÃºÆøµÄ·Ç·Ö¹âºìÍâÆøÌå¼ì²âºÍµç»¯Ñ§¼ì²âµÈÒªÁìºÍ¹âÆ×ÎüÊÕÐͼ¤¹â´«¸ÐÊÖÒÕ ¡£ÆäÓÅÈõµã¶ÔºÃ±È±í1£º

±í1 ÑÌÆøÔÚÏß¼à²âÒÑÓÐÊÖÒÕÓÅÈõµã½ÏÁ¿

 

 

Óŵã

Èõµã

µç»¯Ñ§¼ì²â·¨

  1. Ìå»ýС¡¢²Ù×÷¼òÆÓ¡¢Ð¯´øÀû±ã
  2. ´«¸ÐÆ÷ÐÔÄܽÏÁ¿ÎȹÌ£¬ºÄµçÉÙ
  3. ζÈ˳ӦÐÔ½ÏÁ¿¿í(ÓÐʱ¿ÉÒÔÔÚ-40¡æµ½50¡æ¼äÊÂÇé)
  1. µç½âÒºµÄÊÙÃüÓÐÏÞ£¬Ò»Ñùƽ³£Îª1Äê×óÓÒ
  2. ¿ÉÕÉÁ¿¹æÄ£Õ­£¬ÔÚÆøÌåŨ¶È³¬Á¿³Ìʱ̽²âÆ÷ÈÝÒ×Êܵ½ÓÀÊÀÐÔËð»µ
  3. ÈÝÒ×Êܵ½ÆäËûÆøÌåµÄ½»Ö¯Ó°Ïì

·Ç·Ö¹âºìÍâÆøÌå¼ì²â·¨

  1. ÕÉÁ¿×¼È·
  2. ´ý²âÆøÌå½»Ö¯Ó°ÏìС
  1. ÊÜË®ÆûºÍ·Û³¾Ó°Ïì´ó£¬ÐèÒªÔ¤´¦Öóͷ££¬Ê¹Î¬»¤ÄѶȺͱ¾Ç®ÉÏÉý
  2. ϵͳ·´Ó¦Ê±¼ä³¤£¨Í¨³£´óÓÚ20Ã룩

¿Éµ÷г¶þ¼«¹Ü¼¤¹âÎüÊÕ¹âÆ×ÊÖÒÕ

  1. ´ý²âÆøÌåµÄÎüÊÕ¹âÆ×¾ßÓиßÇø·ÖÂÊ¡¢¸ßÑ¡ÔñÐÔ£¬²»ÊÜ·Û³¾¡¢Ë®ÆûºÍÆäËûÆøÌåµÄÓ°Ïì
  2. ËÙÂʿ졢ѸËٶȸߡ¢ÎÞÐèÔ¤´¦Öóͷ£

¼ÛÇ®Ïà¶Ô½Ï¸ß

 

3. ¸ÖÌúÒ±½ðÐÐÒµÇå¾²Éú²ú¼à²âϵͳ½¨Éè¼Æ»®

3.1 ¼à²âÒÇÆ÷Ñ¡Ôñ¼°ÒÇÆ÷Ô­Àí

ѡȡÒÔ»ùÓڿɵ÷г¶þ¼«¹Ü£¨TDLAS£©¼¤¹âÎüÊÕ¹âÆ×ÊÖÒյ魯âÔÚÏ߯øÌåÆÊÎöÒÇ£¨Í¼1£©Îª±¾¼Æ»®ÖÐËùÐèµÄ¼à²â×°±¸ ¡£

ͼ1 ΰµÂ¹ú¼Ê1946¹Ù·½ÍøÒÇÆ÷¼¤¹âÔÚÏ߯øÌåÆÊÎöÒÇGALAS 6VʾÒâͼ

ÕâÏîÊÖÒյĻùÀ´Ô´ÀíÊÇLamber-Beer¶¨ÂÉ£¨Í¼2£©£¬ÆøÌåÎüÊÕ¼¤¹âµÄÇ¿¶ÈÓëÆäŨ¶È³ÉÕý±È£¬Í¨¹ýÕÉÁ¿ÆøÌåÎüÊÕ¼¤¹âÇ¿¶È¿ÉÅÌËã³öÆøÌåŨ¶È ¡£´ó´ó¶¼ÆøÌåÖ»ÎüÊÕÌØ¶¨²¨³¤µÄ¹â ¡£¼¤¹âµÄ·¢É䲨³¤Ëæ¶þ¼«¹ÜζȺ͵çÁ÷µÄת±ä¶ø¸Ä±ä£¬¼¤¹â¶þ¼«¹Ü×°ÖÃÁ˰뵼ÌåÖÆÀäÆ÷ºÍζȴ«¸ÐÆ÷ʹµÃ·¢É䲨³¤ÎȹÌ ¡£

3.2 ¼à²âϵͳ½¨Éè×é³É

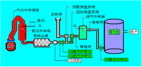
ƾ֤¸ÖÌúÒ±½ðµÄÀú³ÌÒÔ¼°ÏÖʵ¼à²âÐèÒª£¬Çå¾²Éú²ú¼à²âϵͳ½¨ÉèÓÉ3¸ö²¿·Ö×é³É£¬»®·ÖÎª×ªÂ¯ÃºÆø¼à²â¡¢¸ßÂ¯ÃºÆø¼à²âºÍ½¹Â¯ÃºÆø¼à²â ¡£

3.2.1 ×ªÂ¯ÃºÆø¼à²â

Èçͼ2¿É¼û£¬ÔÚ½ÓÄɲàÖÑÐη§/ÊèÉ¢²àÖÑÐη§Ç°²¼ÉèÑÌÆøÔÚÏ߯ÊÎöÒÇ£¬Ö»Óе±Í¨¹ýCOÔÚÏß¼à²âϵͳ²âµÃ×ªÂ¯ÃºÆøÖеÄCOŨ¶ÈÔÚ30%ÒÔÉÏʱ£¬²Å·­¿ªÆøÌåÇл»Õ¾µÄ½ÓÄɲàÖÑÐη§½øÈëÃºÆø¹ñÖü´æ£¬²»È»Í¨¹ýÊèÉ¢²àÖÑÐη§Í¨¹ý·ÅÉ¢ËþȼÉÕȼÉÕ ¡£ÔÚÃºÆø¹ñǰ²¼ÉèÑÌÆøÔÚÏ߯ÊÎöÒÇ£¬Ö»ÓÐÔÚÏß¼à²âϵͳ²âÆÊÎö°ü¹ÜÃºÆø¹ñÄÚO2º¬Á¿²»»á³¬±ê£¨¿ØÖÆÔÚ1%ÒÔÏ£©²ÅÔÊÐí½¹ÃºÃºÆø½øÈëÃºÆø¹ñ£¬²»È»Æô¶¯×èÖ¹½ÓÄÉ£¬ÒÔ°ü¹ÜϵͳµÄÎȹÌÐÔºÍÇå¾²ÐÔ ¡£

ͼ2 ΰµÂ¹ú¼Ê1946¹Ù·½ÍøÒÇÆ÷¼¤¹âÔÚÏ߯øÌåÆÊÎöÒÇGALAS 6VÔÚת¯ϵͳÖмà²âµãµÄ²¼Éè

3.2.2 ¸ßÂ¯ÃºÆø¼à²â

Èçͼ3Ëùʾ£¬Æ¾Ö¤¹¤ÒÕÉú²úºÍÇå¾²ÒªÇ󣬸ßÂ¯ÃºÆø¼à²âϵͳµãλ²¼Éè·ÖΪÒÔϼ¸¸ö²¿·Ö£º
£¨1£©¼à²âµã1£º¸ßÂ¯ÃºÆøÆÊÎö£¬COºÍCO2£¬¿ØÖƸ߯¯¿öºÍ½ÓÄÉÄÜÔ´Æø£»
£¨2£©¼à²âµã2£ºÆÊÎöÈÈ·ç¯ÑÌÆøÖÐO2£¬¼à¿ØÈÈ·ç¯ȼÉÕ״̬ºÍÓÅ»¯È¼ÉÕЧÂÊ£»
£¨3£©¼à²âµã3¡¢4£º»®·ÖΪĥ»úÈë¿ÚºÍ²¼´ü³ö¿Ú£¬¼à²âO2ÊÇ·ñ³¬ÏÞ£¬ÆðÇå¾²¼ì²âºÍ¿ØÖÆ×÷Óã»
£¨4£©¼à²âµã5£º¼à¿ØÃº·Û²ÖÄÚCOÊÇ·ñ³¬ÏÞ£¬×èֹú·Û²ÖÄÚú·Û×Ôȼ ¡£

ͼ3 ΰµÂ¹ú¼Ê1946¹Ù·½ÍøÒÇÆ÷¼¤¹âÔÚÏ߯øÌåÆÊÎöÒÇGALAS 6VÔڸ߯ϵͳÖмà²âµãµÄ²¼Éè

3.2.3 ½¹Â¯ÃºÆø¼à²â

Èçͼ4Ëùʾ£¬Æ¾Ö¤¹¤ÒÕÉú²úºÍÇå¾²ÒªÇ󣬽¹Â¯ÃºÆø¼à²âϵͳµãλ²¼ÉèλÓڵ粶»ñÆ÷ÖУ¬ÆÊÎö¿ØÖƵ粶½¹ÓÍÆ÷ÖеÄO2£¬±ÜÃâÃºÆøÓëO2»ìÏýµÖ´ïÒ»¶¨±ÈÀý±¬Õ¨ ¡£

ͼ4 ΰµÂ¹ú¼Ê1946¹Ù·½ÍøÒÇÆ÷¼¤¹âÔÚÏ߯øÌåÆÊÎöÒÇGALAS 6VÔÚ½¹Â¯ÏµÍ³Öмà²âµãµÄ²¼Éè

4. ΰµÂ¹ú¼Ê1946¹Ù·½ÍøÒÇÆ÷¼¤¹âÔÚÏ߯øÌåÆÊÎöÒÇGALAS 6Vϵͳ¸ÅÊö

4.1 ÐÔÄÜÌØµã

GALAS 6VϵÁм¤¹âÆøÌåÆÊÎöÒÇÓÉÓÚ½ÓÄÉÁ˼¤¹â°ëµ¼Ìå¶þ¼«¹ÜÎüÊÕ¹âÆ×£¨TDLAS£©ÊÖÒÕ£¬´Ó»ù´¡ÉϽâ¾öÁ˲ÉÑùÔ¤´¦Öóͷ£´øÀ´µÄÖîÈçÏìÓ¦Öͺó¡¢Î¬»¤ÆµÈÔ¡¢Ò×¶ÂÒש¡¢Ò×Ëð¼þºÍÔËÐÐÓöȸߵÈÖÖÖÖÎÊÌâ ¡£

4.2 GALAS 6VϵÁеÄÖ÷ÒªÊÖÒÕÖ¸±ê

±í2 ΰµÂ¹ú¼Ê1946¹Ù·½ÍøÒÇÆ÷¼¤¹âÔÚÏ߯øÌåÆÊÎöÒÇGALAS 6VÕÉÁ¿Ö¸±ê

 

ÕÉÁ¿ÆøÌå

O2

CO

H2O

ÕÉÁ¿¹æÄ££¨±ê×¼ÇéÐΣ©

0-100%

0-2%

0-20%

×îµÍµÄ¼ì²âÏÞÖÆ

100ppm-v

1ppm-v

5ppm-v

׼ȷÐÔ£¨°üÀ¨ÔëÒô£¬ÏßÐÔºÍÖØ¸´ÐÔ£©

¡À2%/100ppm

¡À2%/1ppm

¡À2%/10ppm

Çø·ÖÂÊ

100ppm-v

1ppm

5ppm

ÏìӦʱ¼ä£¨T90£©

< 2 s

< 4 s

< 4 s

´µÉ¨Æø

0.3~0.8Mpa¹¤ÒµµªÆø

0.3~0.8Mpa¹¤ÒµµªÆø

0.3~0.8Mpa¹¤ÒµµªÆø

´ý²âÆøÌåѹÁ¦¹æÄ£

0.8bar~5bar£¨¾øÑ¹£©

0.8bar~2bar£¨¾øÑ¹£©

0.8bar~2bar£¨¾øÑ¹£©

´ý²âÆøÌåµÄζȹæÄ£

<80¡æ

È¡ÑùËÙÂÊ

1s

Æ¯ÒÆ

¿ÉÒÔºöÂÔ£¨ÔÚÿ¸öÕÉÁ¿ÖÜÆÚСÓÚÕÉÁ¿¹æÄ£µÄ2%£©

Ô¤ÈÈʱ¼ä

ͨ³£<1·ÖÖÓ

ÊÂÇéζȹæÄ£

̽¸ËÊÂÇéζȹæÄ£ (ÔÚÏß×°ÖÃ) £º-20 ~ +55¡æ £¨-4~131oF£©
¹âѧ¶ËÊÂÇéζȣº-40 ~+70 ¡æ£¨-40~+158oF£©£¨²»½á¶£©

·À»¤Æ·¼¶

IP66

4.3 ÏÖ³¡Æ×ͼÊý¾Ý

ÏÂͼΪÄþÏÄij¸ÖÌú³§ÏÖʵӦÓÃGALAS 6VÕÉÁ¿COºÍO2µÄÊÂÇéͼÆ×£º

ͼ5 ÑõÆø²»Á¶¸ÖʱÆ×ͼ

ΤµÂ1946¡¤(ÖйúÇø)¹Ù·½ÍøÕ¾

ͼ6 Ò»Ñõ»¯Ì¼Á¶¸ÖʱÆ×ͼ

ͼ7 Á¶¸ÖÀúÊ·Êý¾Ý

Ïà¹Ø²úÆ·

ÁªÏµÎ°µÂ¹ú¼Ê1946¹Ù·½Íø

Ïàʶ¸ü¶àÏêϸÐÅÏ¢£¬ÇëÖµç
400-7102-888
·ÇÊÂÇéʱ¼ä·þÎñÈÈÏß
139 1323 1381
¸øÎÒÃÇÁôÑÔ
ÔÚÏßÁôÑÔ
΢ÐÅÊÛºó·þÎñ¶þάÂë

ÍøÕ¾µØÍ¼